Những vấn đề trong quản lý bãi xe truyền thống
Hiện nay, nhiều bãi xe tại chung cư, tòa nhà và trung tâm thương mại vẫn quản lý theo phương thức truyền thống như vé giấy, ghi chép thủ công và phụ thuộc nhiều vào nhân sự. Cách vận hành này dễ gây ùn tắc vào giờ cao điểm, tiềm ẩn rủi ro mất vé, tráo xe, gian lận doanh thu, đồng thời gặp nhiều khó khăn khi cần truy xuất dữ liệu hoặc xử lý sự cố. Đặc biệt, khi xảy ra mất điện, toàn bộ hoạt động của bãi xe có thể bị gián đoạn, ảnh hưởng đến an ninh và trải nghiệm người dùng.
Giải pháp bãi xe thông minh là gì?
Giải pháp bãi xe thông minh là hệ thống ứng dụng camera nhận diện biển số, phần mềm quản lý trung tâm, thiết bị kiểm soát làn xe và UPS dự phòng, giúp tự động hóa hoàn toàn quy trình xe ra vào. Hệ thống cho phép quản lý bãi xe nhanh chóng, chính xác, minh bạch, đồng thời đảm bảo vận hành liên tục và ổn định ngay cả khi mất điện lưới.

Cách thức hoạt động bãi xe thông minh
Các thành phần chính của hệ thống bãi xe thông minh
Camera nhận diện biển số
Camera chuyên dụng cho bãi xe có khả năng nhận diện tự động biển số xe máy và ô tô, ghi lại hình ảnh xe vào – ra rõ ràng, kể cả trong điều kiện ánh sáng yếu hoặc ban đêm. Dữ liệu hình ảnh được lưu trữ để đối soát, giúp chống gian lận và tránh lấy nhầm xe.
Phần mềm quản lý bãi xe
-
Quản lý xe tháng, xe vãng lai
-
Tự động tính phí, xuất báo cáo
-
Tra cứu lịch sử nhanh chóng
Thiết bị kiểm soát làn xe
-
Barrier tự động
-
Đầu đọc thẻ RFID/UHF
-
Bộ dò vòng từ, đèn tín hiệu
Hệ thống UPS dự phòng khi mất điện
-
Cấp nguồn cho camera, máy chủ, máy trạm, barrier
-
Đảm bảo bãi xe vẫn hoạt động khi cúp điện
-
Tránh gián đoạn dữ liệu, mất kiểm soát làn xe
-
Tăng độ an toàn và tính chuyên nghiệp cho hệ thống

Sơ đồ kết nối controller E02.Net bãi xe thông minh
Giao diện máy trạm và phần mềm trung tâm quản lý bãi xe dễ dàng vận hành
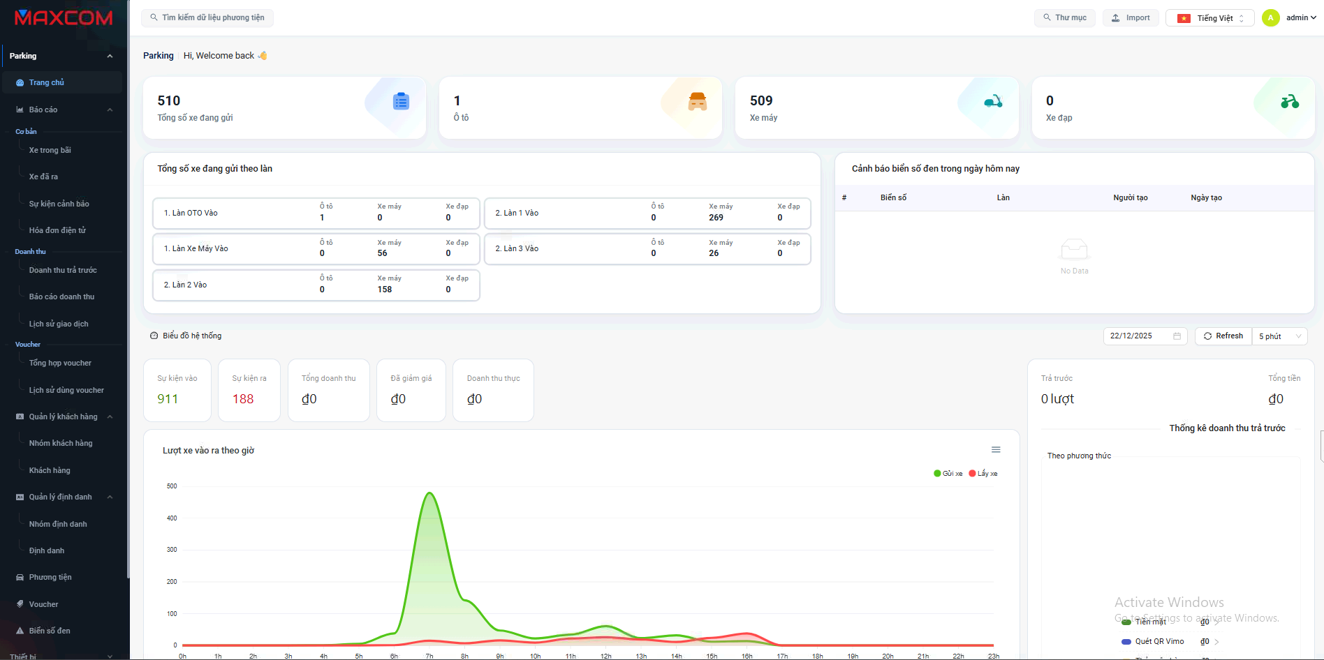
Hệ thống bãi xe thông minh được trang bị phần mềm trên máy trạm với giao diện trực quan, bố cục khoa học và dễ sử dụng. Các thông tin quan trọng như hình ảnh xe vào – ra, biển số nhận diện, thời gian gửi xe, trạng thái làn xe đều được hiển thị rõ ràng theo thời gian thực, giúp nhân viên dễ dàng theo dõi và kiểm soát toàn bộ hoạt động của bãi xe.

Giao diện trực quan trên máy trạm
Phần mềm cho phép thao tác nhanh chỉ với vài bước đơn giản, phù hợp cả với nhân sự không chuyên về kỹ thuật. Việc đào tạo vận hành diễn ra nhanh chóng, giảm thời gian làm quen hệ thống, hạn chế sai sót trong quá trình sử dụng. Khi xảy ra các tình huống như mất vé, biển số không rõ hoặc cần kiểm tra lại lịch sử xe, nhân viên có thể tra cứu dữ liệu và hình ảnh chỉ trong vài giây.
Bên cạnh đó, phần mềm quản lý bãi xe còn hỗ trợ phân quyền người dùng theo ca trực, quản lý xe tháng, xe vãng lai, xuất báo cáo doanh thu, lưu lượng xe và nhật ký vận hành một cách tập trung. Nhờ giao diện thân thiện và tính năng đầy đủ, hệ thống giúp nâng cao hiệu quả quản lý, giảm áp lực cho nhân viên và đảm bảo bãi xe vận hành ổn định, chuyên nghiệp.

Giao diện phần mềm trung tâm
Giá trị mang lại của giải pháp bãi xe thông minh
- Tự động hóa toàn bộ quy trình quản lý, giảm phụ thuộc vào nhân sự
- Nâng cao an ninh, hạn chế gian lận và thất thoát
- Quản lý doanh thu minh bạch, chính xác theo thời gian thực
- Tăng tốc độ xe ra vào, giảm ùn tắc vào giờ cao điểm
- Hệ thống vận hành ổn định, duy trì hoạt động ngay cả khi mất điện nhờ UPS dự phòng
Với đội ngũ nhân viên giàu kinh nghiệm, trẻ trung và đam mê, Maxcom cam kết mang đến cho khách hàng những giải pháp tối ưu giúp giảm thiểu rủi ro và nâng cao an toàn.
Quý khách hàng có nhu cầu tư vấn về các giải pháp bãi đậu xe thông minh, vui lòng liên hệ ngay với chúng tôi để được hỗ trợ tốt nhất!
CÔNG TY TNHH CÔNG NGHỆ MAXCOM
Email: info@maxcom.com.vn
VP HCM: Số 32/83 Bùi Đình Tuý, P.12, Q. Bình Thạnh, TP HCM
ĐKKD: D4, KQH Hóa An, KP Đồng Nai, P.Hóa An, Biên Hoà, ĐN
Đường dây nóng: 0896 526 739